Benefitting from the last lab ‘Business Risk Profiling and Prioritization’, you are now aware of the vulnerability that poses the highest risk to your business. This would allow you to suggest the library that should be replaced first.
You now pass the information gathered during the last lab on to your DevOps Team. This will immensely help them in deciding where to start from.
Continuing on in this lab you will:
Use the credentials used previously to login to the AppDynamics controller if you’ve been logged out.
Use the steps you used previously to navigate to the Secure Application Dashboard if you’ve been logged out.
Now, let’s’ explore the Libraries dashboard again so you can provide your recommendation and level of effort to remediate these vulnerabilities to the DevOps Team.

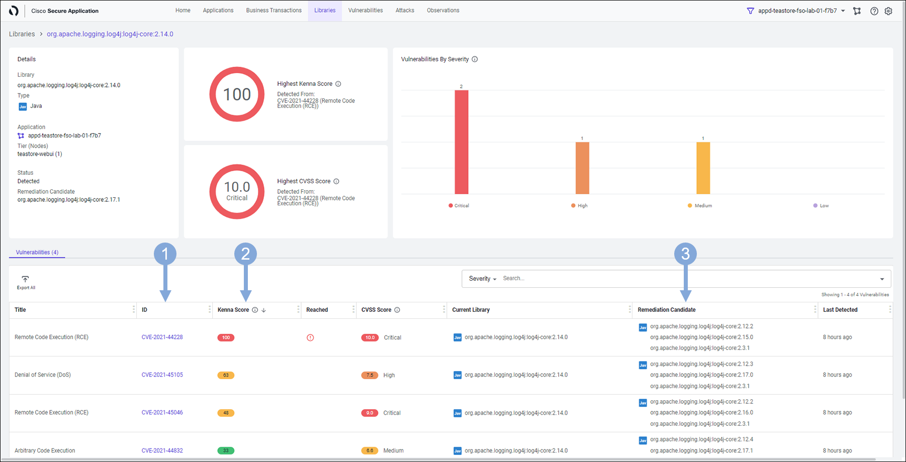
Let’s look at the following information viewing the details screen for the library.

With this information in hand, the DevOps team now knows exactly where to start from, which vulnerability to fix first and what is the lowest version of remediation candidate for each of those vulnerabilities. This helps them vastly in planning their remediation efforts and offering a permanent fix without breaking rest of the application.
Optional Clicking on any of those vulnerabilities will display you a similar screen as shown below.
You see the details about that vulnerability with it’s Kenna Score and CVSS Score. You also learn when it was detected first and what it’s current status is. We did talk about all this while doing the lab ‘Attack Detection and Prevention’.

Knowledge gained during this lab could be of great help to your DevOps Team when they plan to permanently remediate the vulnerabilities present in the applications. This will ensure they put in minimum efforts and don’t take unnecessary risks with the rest of the application code.
Let’s find out what’s next!